Workflow: Overview¶
What are Workflow Explorations?¶
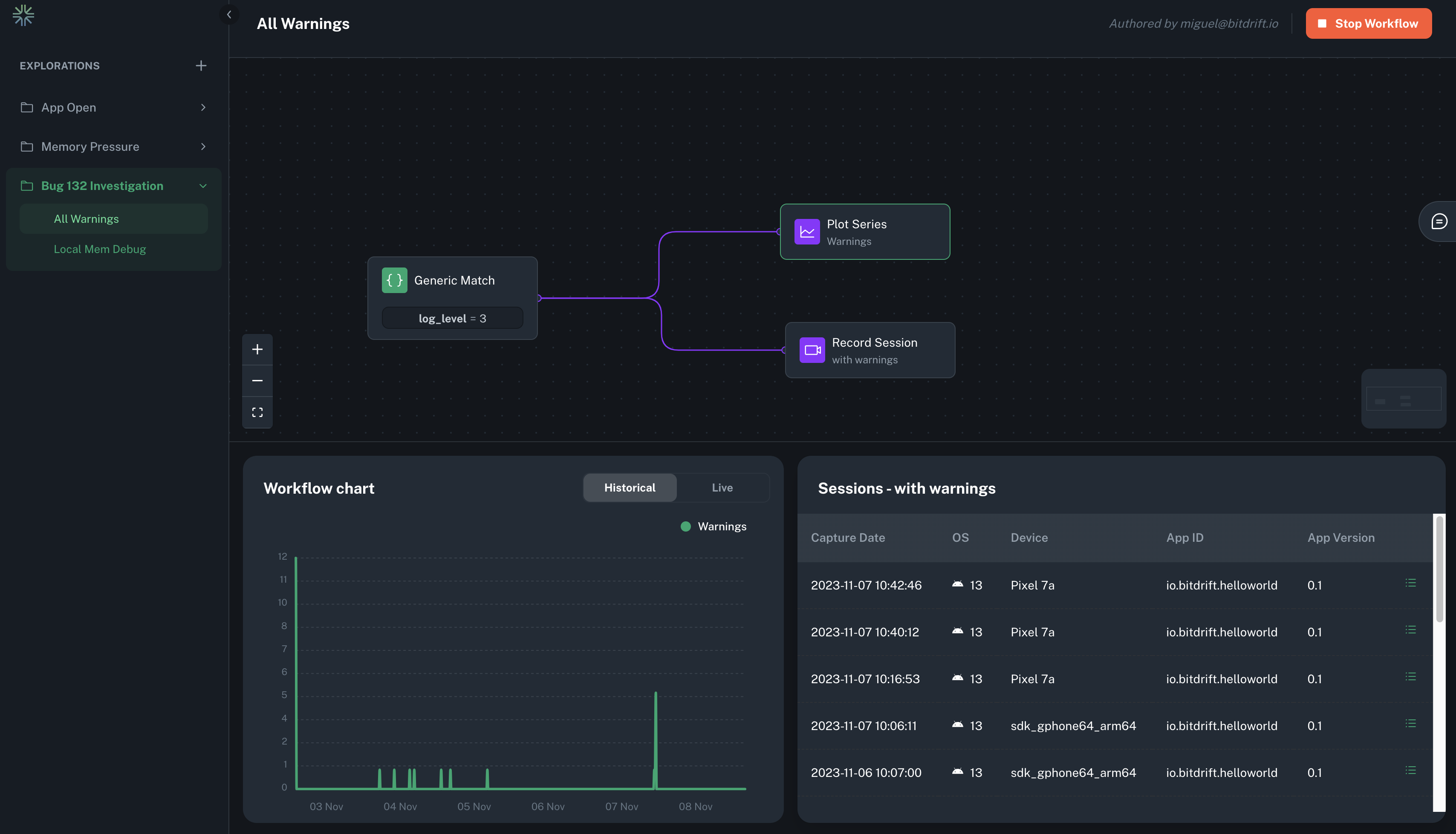
Workflow explorations empower developers to monitor mobile app activity with precision. It enables instant toggling of observability and targeted selection of data for ingestion, from a single client to millions of devices. Deploying a workflow takes seconds, freeing you from the lengthy mobile release cycles that typically take weeks or months.
Use Cases¶
Workflows prove invaluable in many scenarios:
- Issue Investigation: Toggle detailed granular instrumentation for specific clients during short-lived periods to diagnose ongoing problems.
- Release Health Monitoring: Configure rules to augment data collection during app version rollouts.
- A/B Test Analysis: Contrast user behavior and app performance between different groups during experiments.
- Error and Performance Monitoring: Create long-lived monitoring to catch elusive errors and edge cases.
- User Journey Analysis: Track and understand user flows at each stage.
Key Functionality¶
Workflows encompass a wide range of features, including:
- Device-Specific Targeting: Precisely target devices based on OS information, app data, network details, or even individual devices.
- Efficient Log Matching: Scan log bodies and fields using plain text, regex, or semantic versioning comparisons to capture only relevant signals.
- Event Occurrence Tracking: Create time series charts to visualize the frequency of specific events.
- Detailed Session Information Access: Seamlessly integrate with Session Timeline to access in-depth session information.
- Multi-Step Journey Tracking: Create funnel visualizations to analyze, segment, and compare steps in user journeys.
See the Workflows Feature Guide for a comprehensive walkthrough of all the features.
