Workflows: Examples¶
Upon creating an account, several default workflows are automatically generated. These workflows serve as demonstrations for basic workflow usage and can be deployed immediately. They are all inside a single exploration called Default Explorations and they work for both iOS and Android.
Once deployed, they will start gathering data from any running mobile device that has the Capture SDK installed. Note that these workflows are not attributed to any one author and thus they can be operated by anybody.
See the SDK Quickstart page for installation instructions.
SDK Configured¶
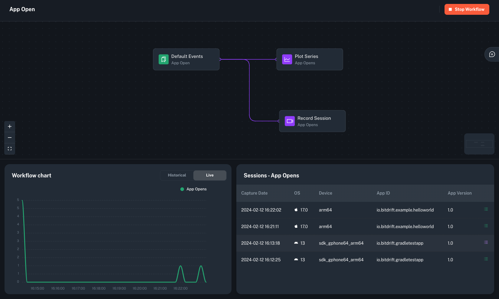
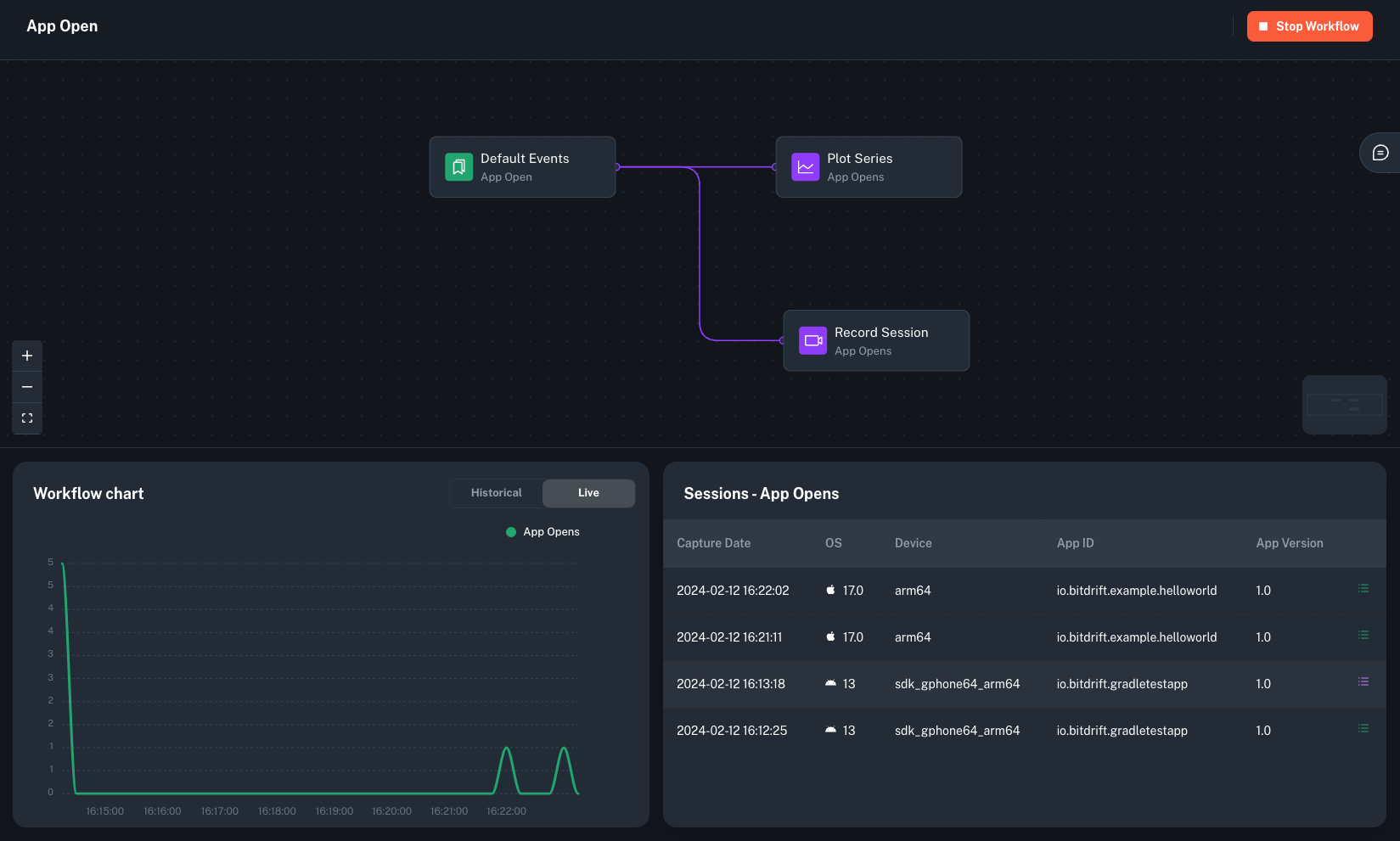
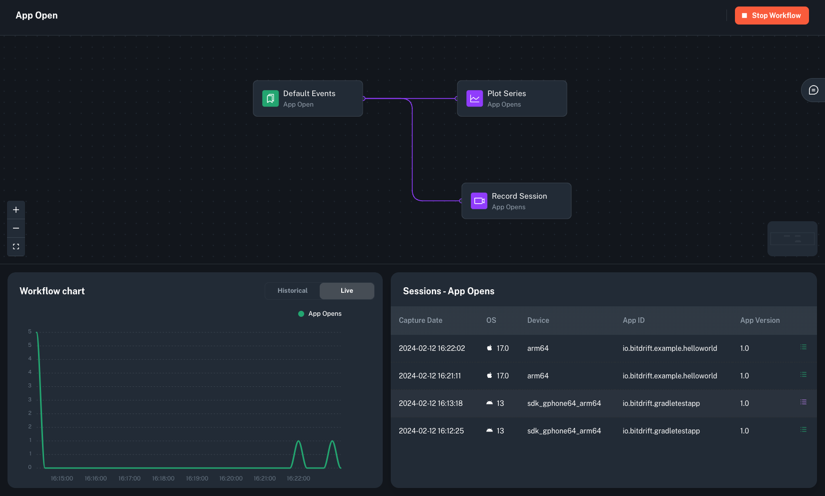
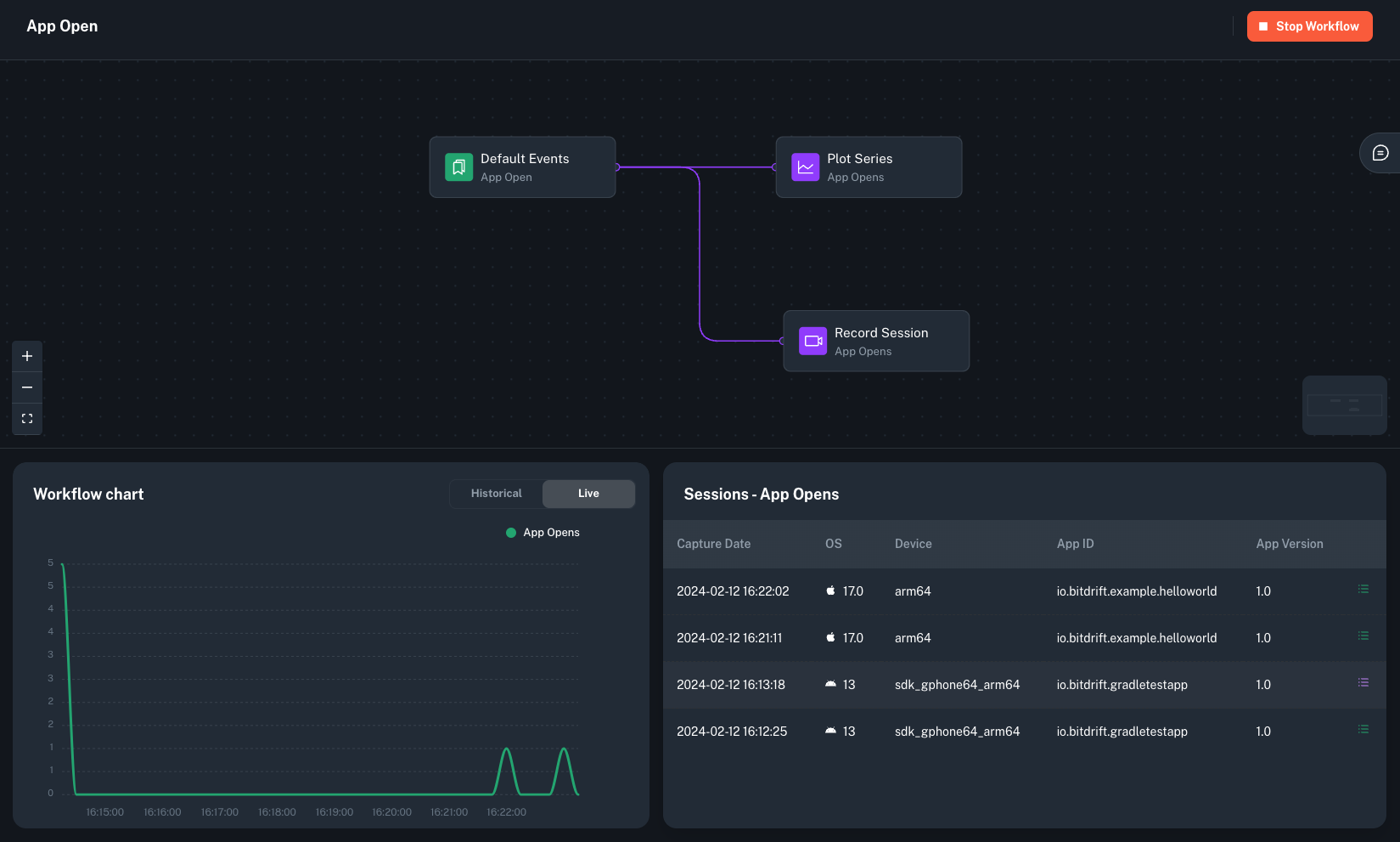
The 'SDK Configured' workflow tracks each time the bitdrift Capture SDK has been configured. It presents each occurrence in a chart format. It also displays a list of captured sessions in the Sessions widget, which links out to the Timeline view that allows inspecting these sessions in detail.
This workflow is configured to monitor SDK configuration events for both iOS and Android. At most, there can be only one SDK configuration event per application launch (process start).
This workflow should already be running by the time your organization account is created. It can be used to easily test that the SDK has been properly setup in your apps and it should be stopped after you have validated that your apps work (unless you intent to actually capture every session for every app launch going forward).
