Instant Insights: Overview¶
What are Instant Insights?¶
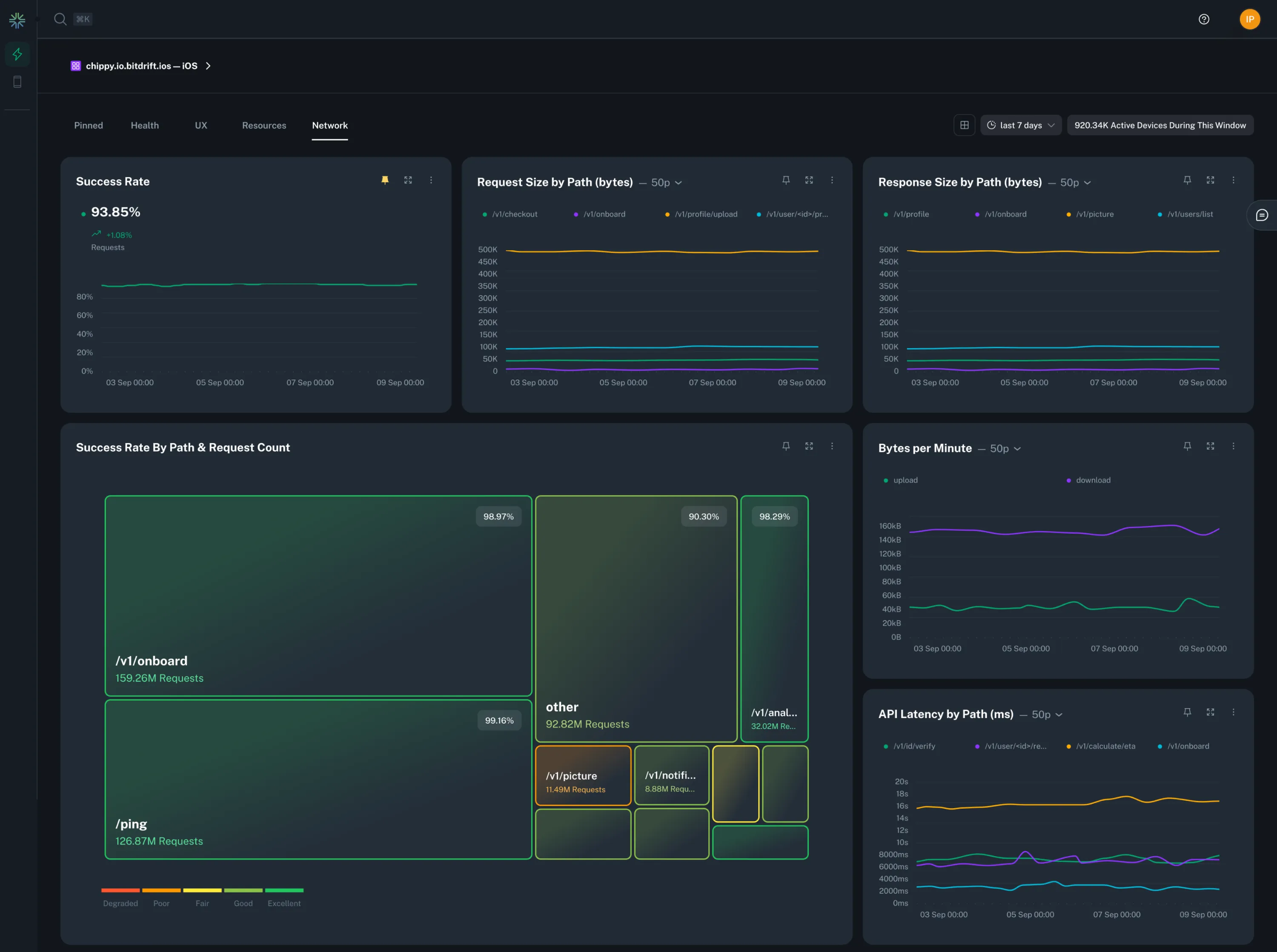
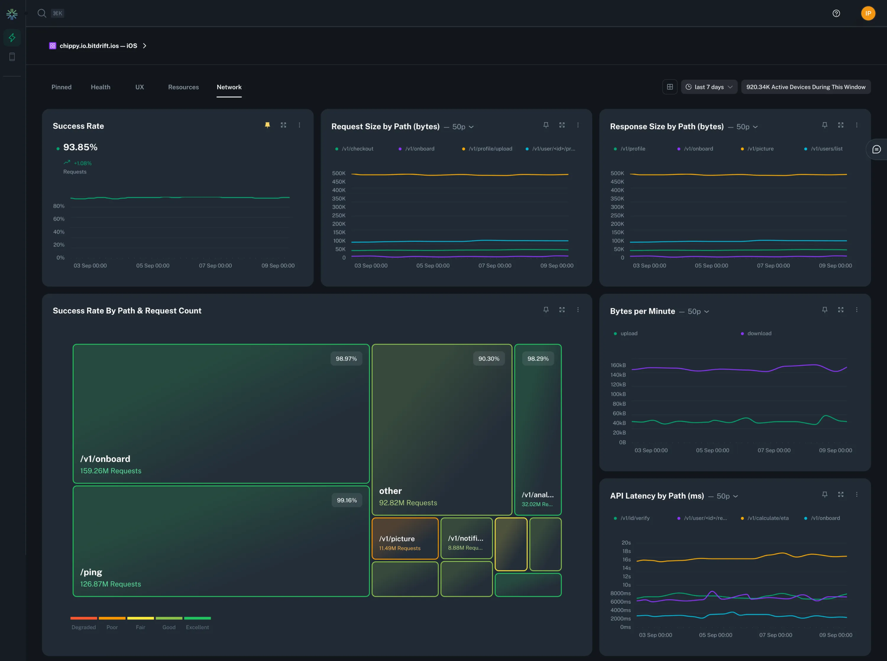
bitdrift's Instant Insights are an automatic way to generate useful views into your application's health and performance. After connecting our SDK, we're able to generate a dashboard of charts that give you an overview into the health of your app, from network latency to force quits.
Use Cases¶
Instant Insights delivers useful data across the following categories:
- Health: View your app opens and app versions over time, as well as your logs by level across time.
- UX: See how frequently users are force quitting, how often your app freezes, and how long it takes for your app to be interactive from launch.
- Resources: Monitor your app installation size, critical memory warnings, and disk usage over time.
- Network: Track your network latency, requests, errors and more across multiple dimensions.
See the Instant Insights Feature Guide for a comprehensive walkthrough of all the features.
