Alerts: Feature Guide¶
Minimum configuration¶
When creating the first alert you will be guided through configuring everything necessary for alerting to be enabled. Overall, the minimum general configuration needed is:
- Configure an integration for sending notifications in Integrations configuration.
- For Slack, make sure you invite the
@bitdriftSlack app into the channel(s) you want to send the notification to. - For PagerDuty, add the Routing Key from your PagerDuty service (Enterprise plans only).
- For AWS SNS, add the ARN of your SNS topic and configure the required IAM policy (Enterprise plans only).
- For Slack, make sure you invite the
- Configure a notification group that defines where notifications will be sent. A notification group can include any combination of Slack channels, PagerDuty services, and SNS topics.
- When creating an alert (by selecting
Create alertin the top right of any chart in any workflow) select the desired setting and a notification group created earlier.
Create a Basic Alert¶
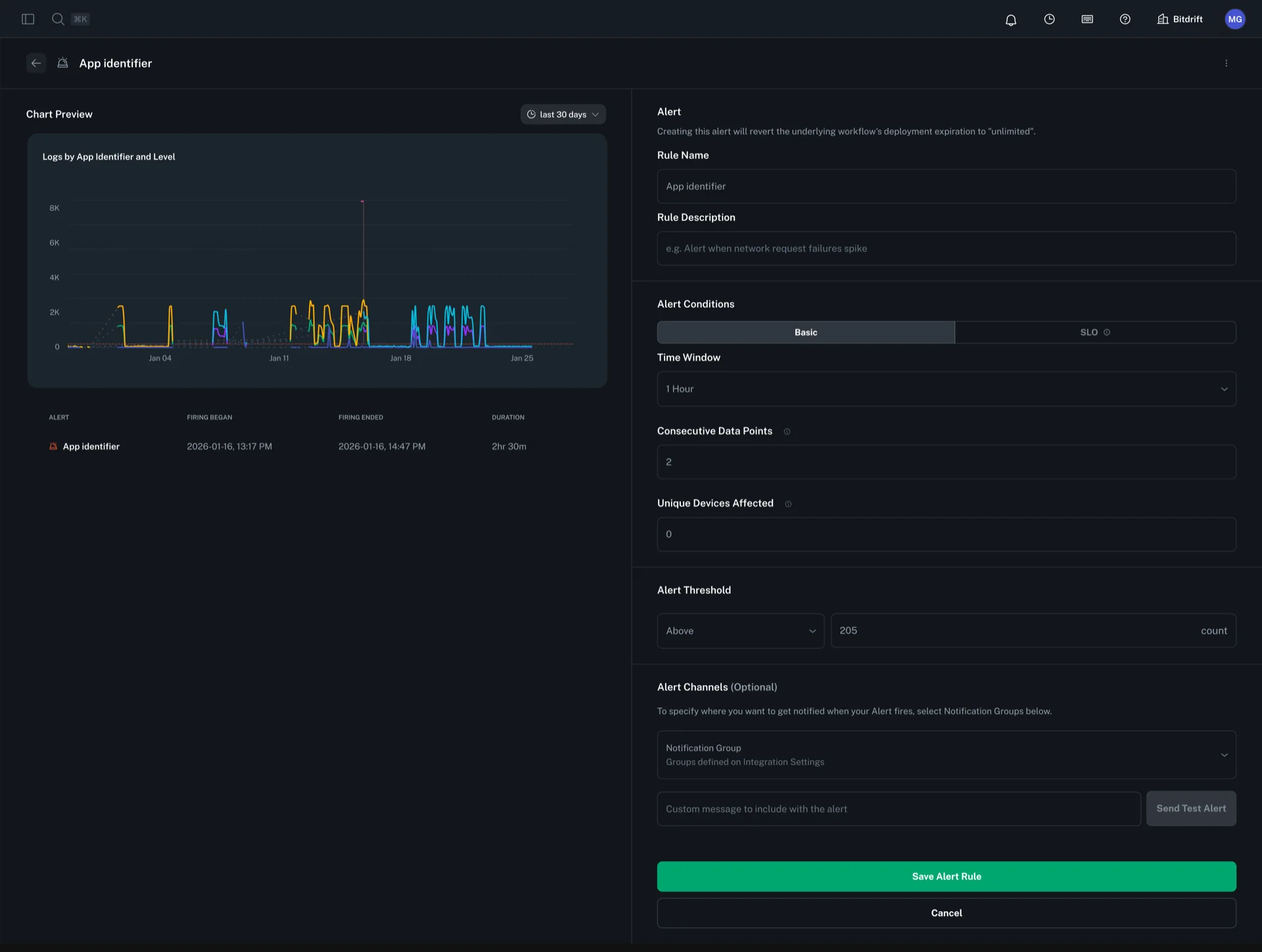
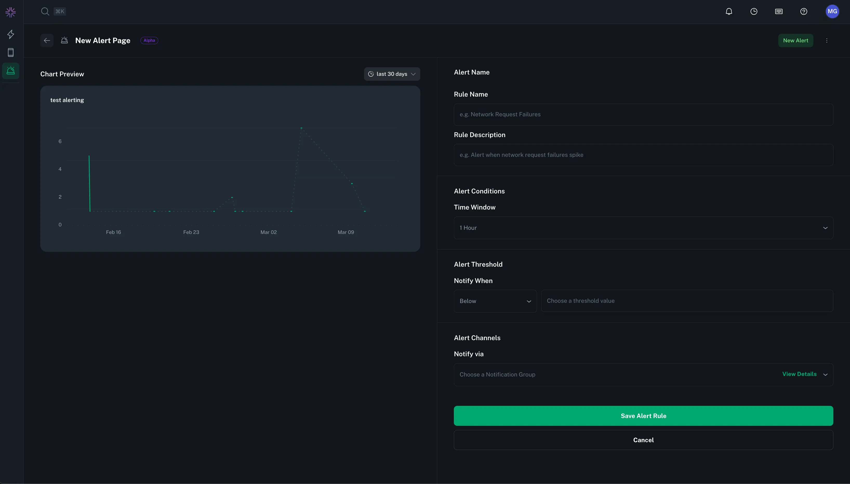
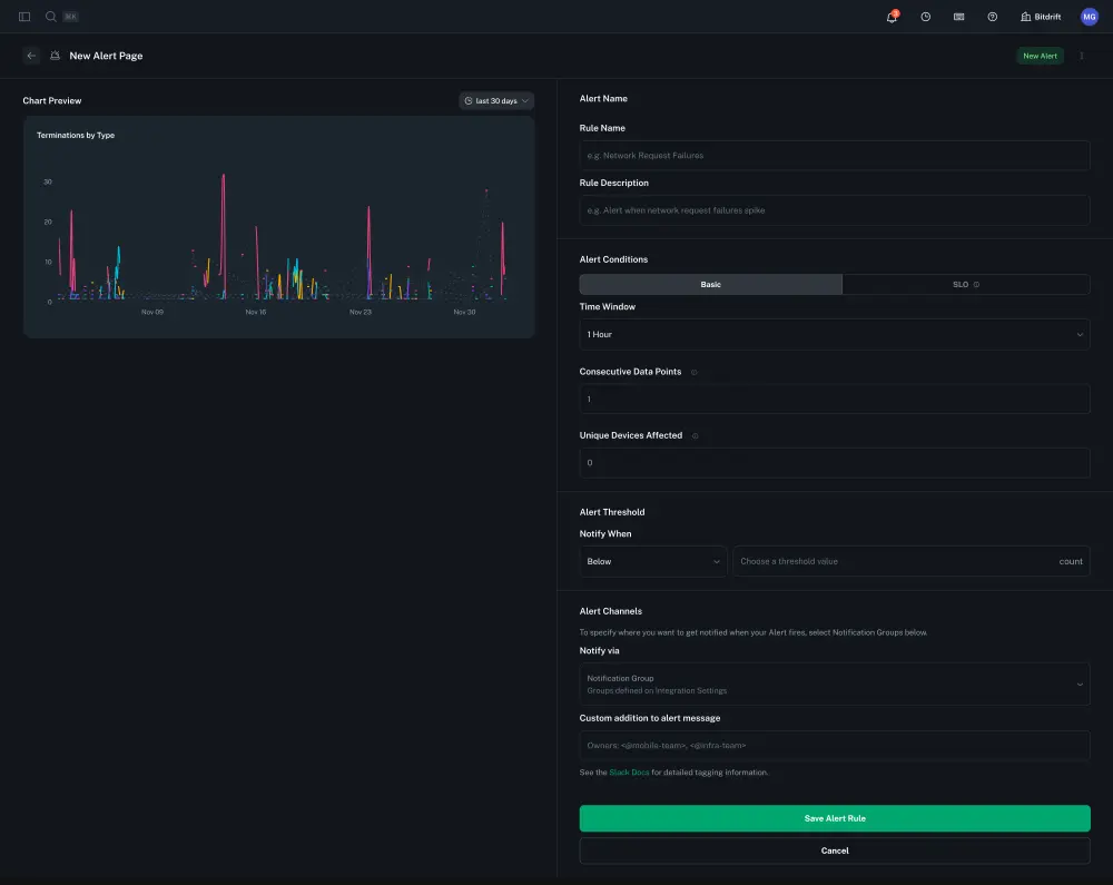
To create an alert, click on the options button of any workflow-powered Plot Chart. Configure the alert by providing a rule name, description, time window, and threshold. Then, select a notification group to determine where alerts will be sent.
Advanced Alert Configuration¶
Consecutive Data Points¶
The consecutive data points setting determines how many sequential data points must breach the threshold before an alert fires. The aggregation window of each point depends on the evaluation window:
- 5 minute and 1 hour evaluation windows: 1 minute aggregation window
- 24 hour evaluation window: 15 minute aggregation window
If not specified, this defaults to 1 (alert fires on the first breach).
Unique Devices Threshold¶
The unique devices threshold is an optional setting that adds an additional condition for alert firing. When specified, the alert will only trigger if at least the specified number of unique devices are affected in each consecutive data point that breaches the threshold.
Note: This field is optional. If left unspecified, the alert will fire based solely on the threshold and consecutive data points criteria, regardless of how many unique devices are affected.
Create a SLO Alert¶
For background on SLO alerts, first see the following chapters in the Google SRE book:
Defining an SLO alert requires the following:
- SLO alerts can only be defined on Rate Charts. The chart is assumed to be
<good events> / <total events> - Select an SLO window (7 or 30 days is supported)
- Select an SLO target percentage
- Select the settings for Multiwindow, Multi-Burn-Rate (MWMBR) that apply to the alert. Configuring these settings is nuanced and discussed in detail in the Google SRE book chapter linked above. To aid users we supply default settings for both 7 and 30 day SLOs that are likely a good starting point for most users.
When customizing MWMBR windows, the following settings are required for each window:
- The short time window
- The long time window
- The burn rate
Given the long window and the burn rate, the system will display the error budget % that would be consumed over the long window before the alert fires.
30 day SLO alerts default to the following settings:
| Long Window | Short Window | Burn Rate | Error Budget Consumed |
|---|---|---|---|
| 1h | 5m | 14.4 | 2% |
| 6h | 30m | 6 | 5% |
| 3d | 6h | 1 | 10% |
7 day SLO alerts default to the following settings:
| Long Window | Short Window | Burn Rate | Error Budget Consumed |
|---|---|---|---|
| 1h | 5m | 16.8 | 10% |
| 6h | 30m | 5.6 | 20% |
| 1d | 2h | 2.8 | 40% |
Targeted Notification Override (Optional)¶
SLO alerts support configuring different notification settings for each threshold window. This allows you to route alerts to different channels or teams based on the severity of the burn rate breach.
For each MWMBR window, you can optionally configure:
- Notify Via: Select specific notification groups that will receive alerts when this particular threshold is breached. This overrides the default notification group set for the alert.
- Custom Notification Text: Add custom text or @mentions specific to this threshold (e.g.,
<@mobile-team>for critical burn rates).
This is useful when you want different escalation paths based on severity. For example: - High burn rate alerts (fast error budget consumption) → Page on-call engineers - Lower burn rate alerts (slower error budget consumption) → Send to general Slack channel
You can also send test alerts for each threshold configuration to verify your notification settings are working correctly.
Alerts Home Page¶
The Alerts Home Page lets you monitor and filter alerts by status and ownership. It displays details such as the last fired timestamp, the user who created the alert, and its current status. You can also disable, edit, or delete alerts as needed.
Notification Groups¶
Manage notification groups from Company Settings. A notification group represents one or more delivery targets for alerts and can mix different target types. Bitdrift supports Slack channels, PagerDuty services, and AWS SNS topics. You may include any combination (e.g. a single group that posts to Slack channels, triggers a PagerDuty incident, and publishes to an SNS topic).
Adding Slack Targets¶
To include Slack delivery you must first install the bitdrift Slack app and add it to the channels you want to target. When creating or editing a notification group, select one or more Slack channels to append them to the group. You can combine these with PagerDuty targets in the same group.
Adding PagerDuty Targets¶
Add PagerDuty delivery by supplying a Routing Key from a PagerDuty service. A group may contain multiple Pager Duty targets alongside Slack channels. Use separate targets when you need different services.
Steps (PagerDuty target addition):
- In the Create A New Group form: select Pager Duty → paste Routing Key → click the add button.
Adding SNS Topic Targets¶
Add AWS SNS delivery by supplying the ARN of your SNS topic. A notification group may contain multiple SNS topic targets alongside Slack channels and PagerDuty services.
Note: SNS Topic notifications are available on Enterprise plans.
Steps (SNS Topic target addition):
- In the Create A New Group form: select SNS Topic → paste the full ARN (e.g.,
arn:aws:sns:us-east-1:123456789012:my-topic) → click the add button. - Configure the required IAM policy on your SNS topic to allow bitdrift to publish messages. The UI displays the policy in JSON, Terraform, and CloudFormation formats.
Slack Notification Message & Mentions¶
Enter the exact Slack notification that will be posted when the alert fires. • Message text: The custom text of your alert (e.g. “Error rate above 90% for service X”). • @mentions: Include any user or team pings using Slack’s mention syntax (e.g. <@U12345678> for a specific user, <!subteam^S12345|@dev-team> for a user group). For more info, check out the Slack mention syntax docs.
PagerDuty Incident Message & Formatting¶
When an alert fires via a notification group containing Pager Duty targets bitdrift sends the alert to each configured service and simultaneously delivers to any Slack channels in the same group.
Key fields:
- Routing Key: Integration key added to the notification group.
- Summary:
"[Bitdrift] <alert name> breached: <short condition>". - Links: Deep link back to the alert in bitdrift.




