Skip to content
View as Markdown

Actions

Actions can be attached to steps and will be executed when the match conditions of the step are met. Actions collect data on the client which can be viewed through widgets on the explorations page. These are the supported types of actions:

Workflows Actions

To add an action to a workflow step, select it, click the Add action button and choose the desired action from the pop-up menu. Action menus are contextual and will only allow you to select actions that are appropriate for the selected workflow step.

Record Session

Create a list of sessions by attaching a record session action on any workflow step. This action uploads logs related to the session at the point when the workflow reaches the action and continues to stream logs until the session changes1. Each Record Session rule leads to the display of a table widget in the workflow view, listing all sessions captured under this rule. Using this table, users can navigate to the timeline view, which presents all logged data within that session.

Workflow Record Session Screenshot

Read the SDK > Automatic Instrumentation section to learn more about the automatic instrumentation supported.

Plot charts

Charts can be created by attaching the Plot in Metrics Chart action to a wofkflow step. Multiple charts can be created within one workflow by having multiple Plot in Metrics Chart actions. bitdrift supports six chart types.

Counter charts

The Plot in counter chart action increments a counter each time the corresponding step's match conditions are met. This counter is then used to generate a time series that can be viewed in the workflow view or exploration report. Once a counter chart action has been added to a workflow step it is given a reusable name. Any other step in the same workflow can reuse the same action by that name, allowing for the creation of multiple series on the same chart. To add an existing action to a step, simply select the named action from the action menu.

Counter charts can either increment a COUNT of matching logs or SUM the value of a field within the matching logs. To configure either, double-click the action and select the preferred option in the configuration panel to the right.

By default, a single line is plotted. Selecting the Split series by field option switches the visualization to instead plot a separate line for each category, allowing comparisons across several dimensions in one chart. You can split a series by any combination of default field, custom field or feature flag.

All plot charts can be displayed in a table view, offering an alternate layout for easier data inspection and export.

Charts also track the number of unique devices contributing to each data point, as well as the total aggregate, enhancing insight into your user base.

Workflow Multiple Series Screenshot

Workflow Multiple Charts Screenshot

Tip

Use the date range selector on the top right corner to select a fixed or relative date range. For relative ranges, aggregation periods scale with the lookback range i.e.

  • last 15 minutes has a 1-minute aggregation period.
  • last hour has a 1-minute aggregation period.
  • last 24 hours has a 15-minute aggregation period.
  • last 7 days has a 2-hour aggregation period.
  • last 30 days has a 2-hour aggregation period.
Workflow Count / Sum Chart
This chart counts all the reasons why the app has been exited grouped by App Exit Importance and App Exit Reason.

Histogram

Plots a chart where each data point represents a percentile distribution of the numeric value chosen as the Source Field. By default, it computes 3 percentile values (p50, p90, and p99) and plots a separate line series for each. Selecting the Split series by field option switches the visualization to instead plot a separate line for each category. You can choose which percentile you want to display in the dropdown.

Workflow Histogram Chart
Recording the DNS resolution latency for every network request. This information is sent and aggregated and the chart is showing accurate P50, P90, and P99 across the entire fleet over time.

You can also switch a histogram to a bar chart view to inspect the bucket distribution for a selected series and group-by value. The bar chart shows counts per bucket, includes the bucket range on hover, and surfaces the percentile position within the distribution.

Workflow Histogram Bar Chart
Bucketed histogram bar chart view for inspecting the distribution of values.

Average

Plots a chart where each data point represents the average of the numeric value chosen as the Source Field.

The visualization and grouping options behave the same as with Count / Sum

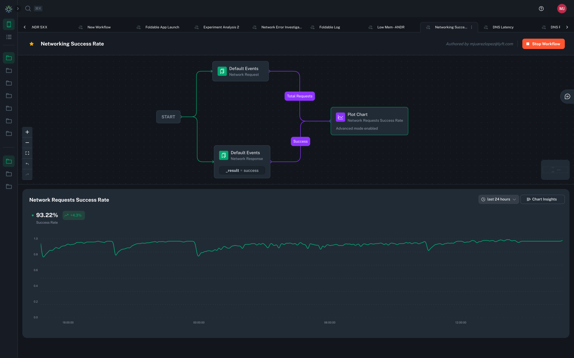
Rate

Plots a chart where each data point represents the ratio between two numeric values chosen as the Numerator Field divided by the Denominator Field, expressed as a percentage. Additionally it displays the average percent value, as well as the change delta for the selected time period.

Workflow Rate Chart
Counting both the total number of requests as well as the number of successful requests. Show a percentage based success rate chart, including trends over time.

Tip

For charts which have a Group By set to a high cardinality field, such as request path, only the top series will be displayed. You can dig into the data by clicking the 'Customize Dimensions' button above the chart legend. This allows you search for and select which dimensions to display.

Customize Dimensions Button

Table View

You can switch from a chart to a tabular representation of the same data by selecting the chart icon > Table view in the top-right corner of a chart.

The table view shows aggregated statistics for the selected time range. The columns shown depend on the chart type and configuration. Aggregation windows influence the calculated values (such as Min and Max).

Table columns by chart type

(Columns shown in square brackets appear only when configured.)

Chart type Columns shown
Count [Series], [Grouped by], Sum, Avg, Min, Max, Unique Devices
Average [Series], [Grouped by], Avg, Unique Devices
Rate [Series], [Grouped by], Avg, Min, Max, Unique Devices
Histogram [Series], [Grouped by], Percentile (user-defined)

Series and grouped-by columns

  • Series. If a chart includes multiple series, each series appears as a value in the Series column of the table. Each row represents a unique combination of series and any grouped-by values.

  • Grouped-by dimensions. If a series is configured with one or more Grouped-by dimensions, each grouped-by dimension appears as its own column in the table. These columns identify how the row is grouped, and the remaining columns contain aggregated values for that group.

Aggregation windows

Data is aggregated into time windows before table values are calculated. The size of these aggregation windows is determined by the selected time range.

Selected time range Aggregation window size
Less than 4 hours 1 minute
4 to 36 hours 15 minutes
More than 36 hours 2 hours

How values are calculated

  • Avg. The overall average value calculated across all data points within the selected time range.

  • Min / Max. The lowest and highest values observed in any aggregation window within the selected time range.

  • Sum. The total value across all data points within the selected time range.

  • Unique Devices. The total number of distinct devices that reported data during the selected time range.

  • Percentile. Displays the value for the percentile selected in the table's percentile dropdown. Changing the selected percentile updates the values shown in this column.

Ingestion Cardinality Limits

The cardinality of a metric is the total number of distinct tags found for a metric, over a particular time window. For example, if in a 2 hour window a metric has data points with tags [('tag1', 'foo1'), ('tag2', 'bar1')], [('tag1', 'foo2'), ('tag2', 'bar2')], and [('tag1', 'foo2'), ('tag2', 'bar3')], it would have a cardinality of 3.

To avoid mistakes with excessive cardinality that would lead to useless charts (for example if a UUID was used as a group by field), Capture applies cardinality limits in multiple different places:

  1. Each metric is limited to 500 different group by dimensions on the client during each aggregation interval. The avoids unbounded memory growth on the client.
  2. Each metric is globally limited to 1000 different group by dimensions per approximately every 30 rolling minutes.
  3. Each metric is globally limited to 20,000 different total dimensions, including platform, app ID, and app version, per approximately every 30 rolling minutes.

If any of these limits are hit, metrics will begin to be dropped. If metrics are dropped, a toast will be shown in the chart UI as shown below, and example cardinality can be inspected to understand how workflows should be adjusted to lower overall cardinality. Contact support if cardinality limits need to be increased for legitimate purposes.

Query Cardinality Limits

During group by queries, if too much cardinality has been ingested over the query time window such that a useful chart cannot be produced (e.g., there would be tens of thousands of lines), the system may fall back to a non-group by query. If this happens a toast will be displayed as shown below, and example cardinality can be inspected to understand how workflows should be adjusted to lower overall cardinality. Contact support if cardinality limits need to be increased for legitimate purposes.

Workflow Cardinality Overflow Screenshot

Create Funnel

Create a funnel by linking a series of matchers steps and attaching a funnel action at the end. This action increments a counter for every log matcher step that precedes it, going back to the root of the workflow. It enables a funnel visualization that segments and compares each of the steps using both raw counts and percentages.

Clicking the pencil icon allows you to edit the title of each step of the visualization to improve clarity.

Workflow Create Funnel Screenshot

Create User Journey diagram

To create User Journey diagram you start by identifying the steps that you want to cover in the diagram by defining Generic or Default match conditions that need to occur in the app events or logs that you want to track the journey for. Make sure you connect matches that may repeat multiple times and/or are generic with loops to themselves to represent an action that can happen multiple times, before matching exit scenarios.

For example, the following configuration will create the User Journey that starts with the app launch and the Home screen being presented, capture any screen that will be navigated to before the app is moved to background.

Minimum configuration

A minimum working configuration for a User journey to be captured is:

  • Starting condition matcher
  • Intermediate step that is repeated multiple times (marked with a Workflow loop) and needs to have an attribute that identifies the screen or action (see below for an example)
  • End condition which represents the last step in the User Journey Sankey diagram

User Journey Workflow screenshot

When configuring such a User Journey diagram it is necessary to have log events on the device that clearly identify the actions or screens that you're trying to base the diagram on. Generally driving the User Journey Sankey diagrams from events that represent navigation from screen to screen makes most sense. See the Screen Views section for a way to instrument this data.

For the screens in the navigation that are not explicitly matched to, to be correctly labeled, you are required to have the screen name present in a field on the log entry that will match the navigation event, for this to be picked up by bitdrift when building out the Sankey diagram of the User Journey. In the following example, a field with the name parameter would have to be present. Sankey diagram labeling example

Here's a real world example of a User Journey diagram tracking all of the users between the launch of the application until they force quit. Sample User Journey diagram

Workflow Loops

Workflow loops are a powerful feature that allows expressing actions that should be repeatedly executed based on the log data. A terminal match node (e.g. one that does not otherwise link to a subsequent match node) can loop back to a previous match node on the path from the start node.

Workflow Loop Screenshot

In the example above, the workflow continues to look for a single low battery event, then proceeds to emit a counter metric every time it sees a memory pressure event.

Workflows with a loop often have branches with no terminal match node, which means they run until the workflow ends by other means, see Workflow Lifecycle.


  1. The SDK is configured to stream up to 100,000 logs. This limit can be configured on per-workflow 'Record Session' action basis - contact us if you are in interested in modifying it.