---
title: Overview
---

# Instant Insights: Overview

## What are Instant Insights?

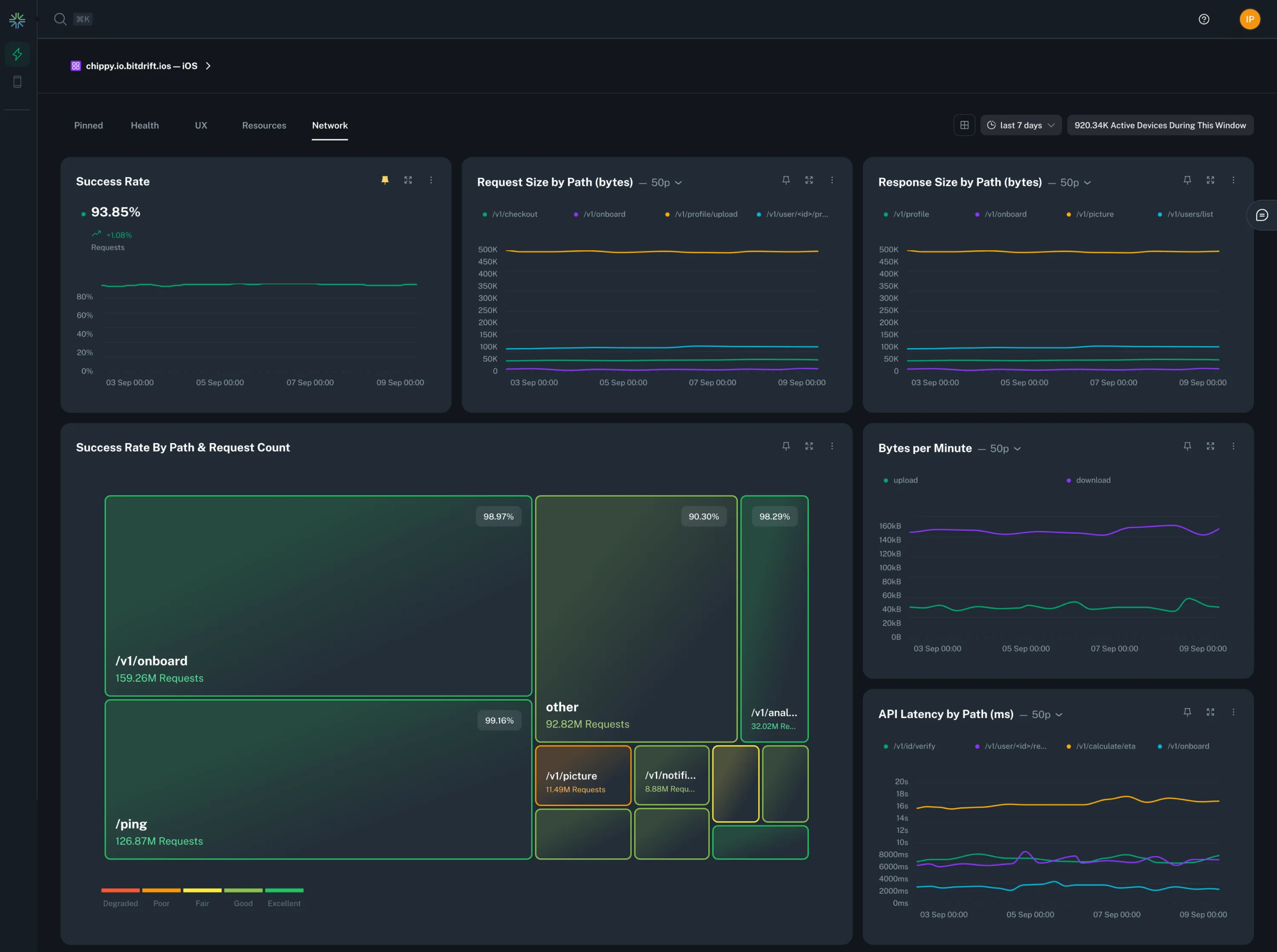
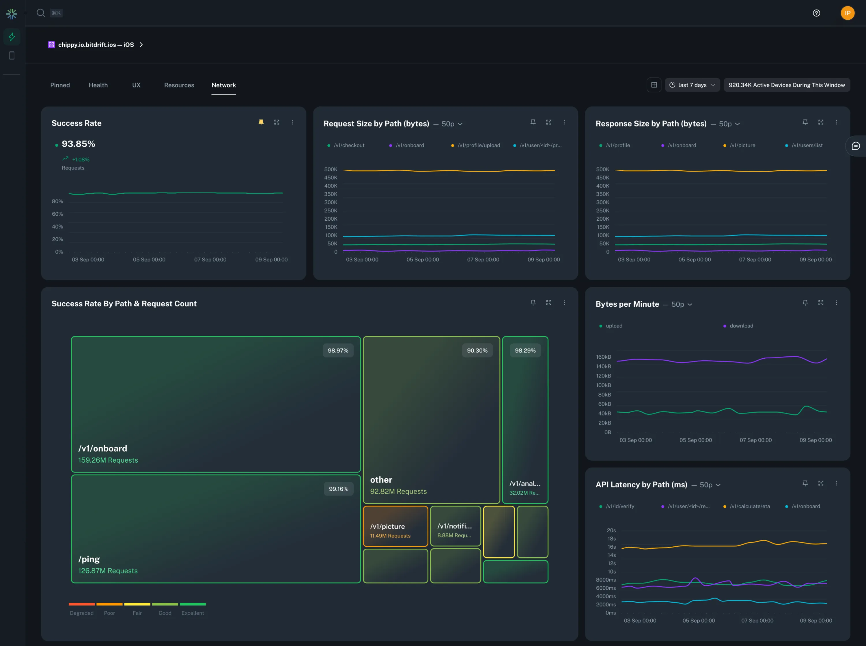
bitdrift's Instant Insights are an automatic way to generate useful views into your application's health and performance. After connecting our SDK, we're able to generate a dashboard of charts that give you an overview into the health of your app, from network latency to force quits.

![Example Network Dashboard](../../assets/images/insights-network@2x.webp "Example Network Dashboard"){ srcset="../../assets/images/insights-network.webp 1x, ../../assets/images/insights-network@2x.webp 2x" }

## Features

- **Chart types:** We provide four different chart types: count/sums, histograms, rates, and treemap.
- **Pinning:** Pin your favorite charts for easy access on the first tab by clicking the pin icon on a chart.
- **Real-time Updates:** Charts update in real-time as new data comes in.
- **Lookback:** Change the time range of your charts to see data from a previous period with the date/time selector at the top of the page.
- **View Backing Workflow:** Click the 3 dot menu on a chart to see the workflow that's providing the data for that chart or stop the workflow from running if you don't need it. Stopped workflows will remove the corresponding chart from the dashboard.
- **Filtering:** View dashboards for specific app IDs and OSes with the app selector at the top of the page.
- **View Options:** Expand a single chart or shrink the charts so that you can see more at a glance.
